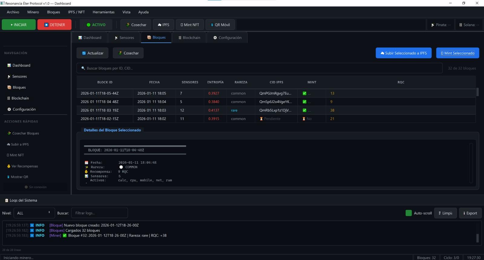
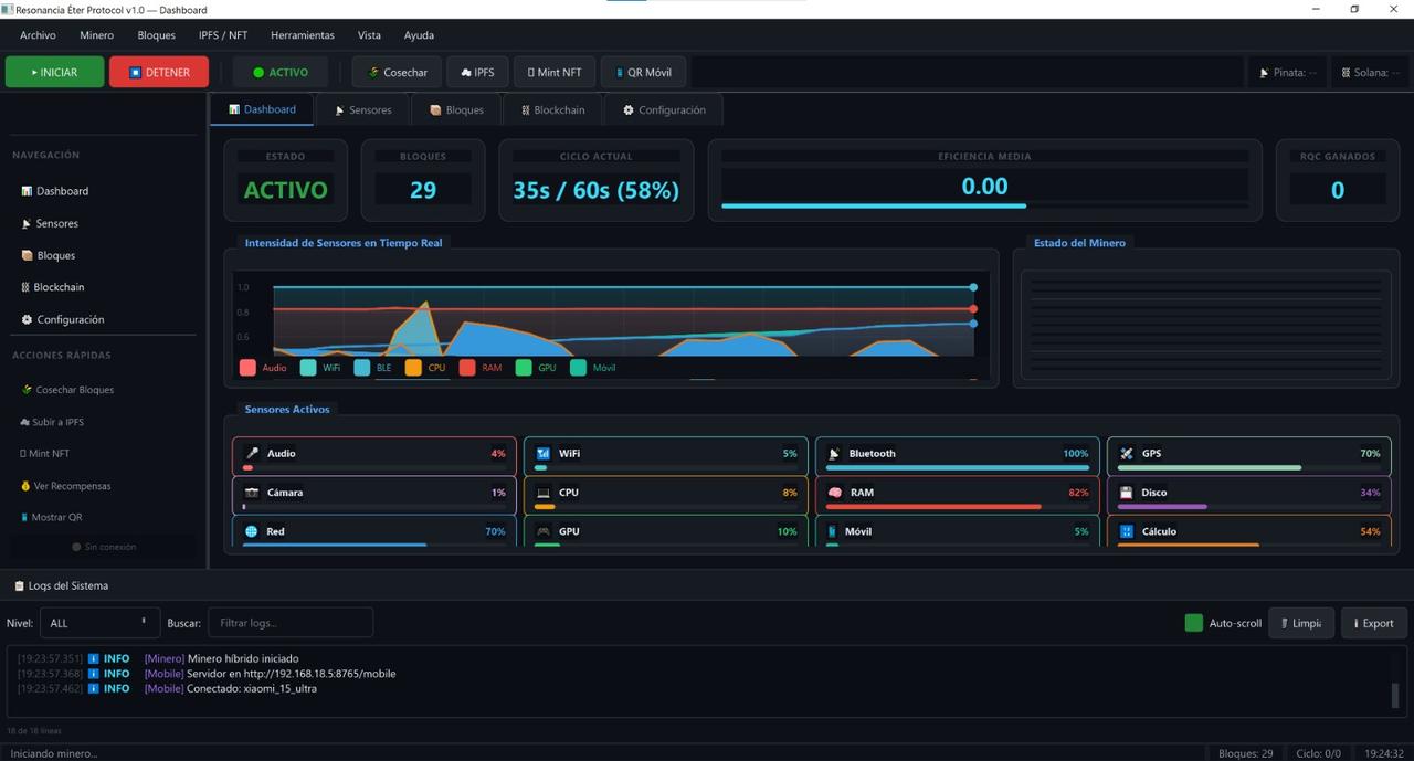
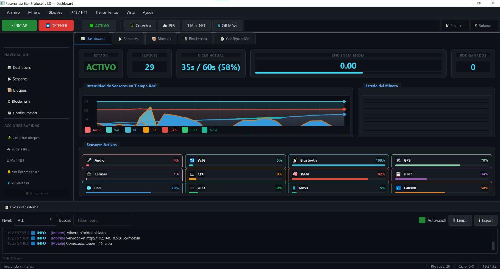
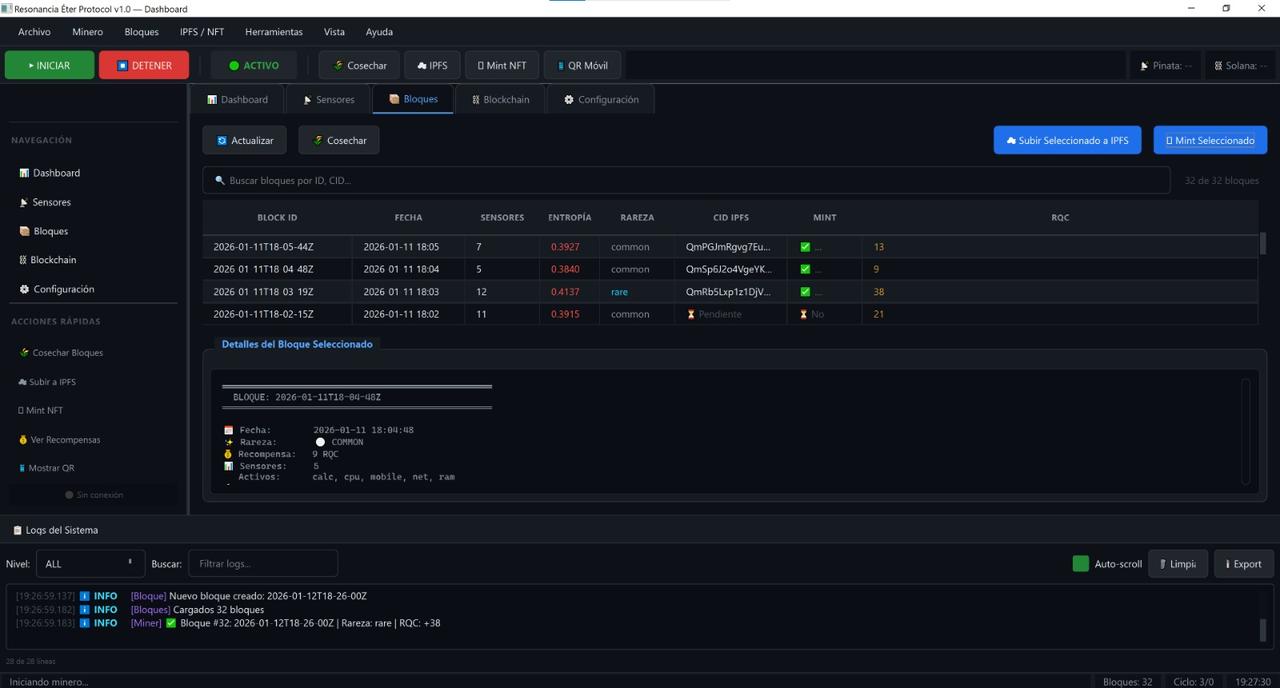
Este motor conecta el ordenador y el teléfono para capturar un instante desde dos capas: entorno (audio, red/senal, contexto y sensores disponibles) y sistema (estado del dispositivo, tiempo, parámetros técnicos). Con esa señal combinada genera cápsulas: paquetes de memoria y datos con marca temporal, que pueden mostrarse como renders/arte generativo o conservarse como evidencia y registro.
Estado: demo privada / diseño en curso.
Estas pantallas pertenecen a RECreator, el módulo de creación de cápsulas. El flujo que reflejan es:
captura → cápsula (media + metadata) → vista/revisión → exportación.
Nota importante : la interfaz evoluciona rápido; esta galería documenta versiones por fecha para que se vea la progresión real.
Estas capturas pertenecen a REExplorer, el módulo de exploración en vivo y cartografía personal de Resonancia Éter. Su función principal es ayudarte a encontrar, medir y guardar lugares (puntos de interés) en un mapa: zonas de calma, armonía, condiciones óptimas para crear/grabar/descansar, o simplemente sitios relevantes para ti.
Flujo que representa:
explorar en vivo → detectar condiciones → marcar en el mapa → guardar notas + métricas → revisar historial
Nota importante : esta galería muestra builds por fecha. La interfaz cambia rápido porque es una beta privada y el objetivo es avanzar funcionalidad y demos, no “maquillar” pantallas.